Somos los encargados de gestionar equipos, tareas y tiempos de limpieza a bordo para que cada avión despegue puntual, con la cabina impecable y la operación bajo control. Planifica recursos, estandariza checklists y supervisa en tiempo real el estado de la limpieza en cada operación en tierra.
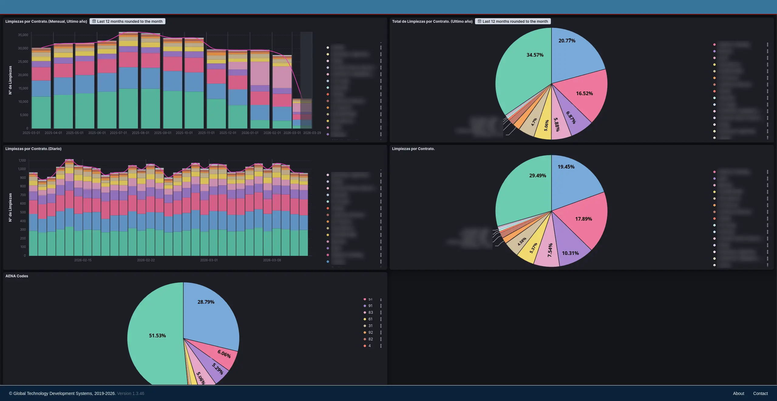
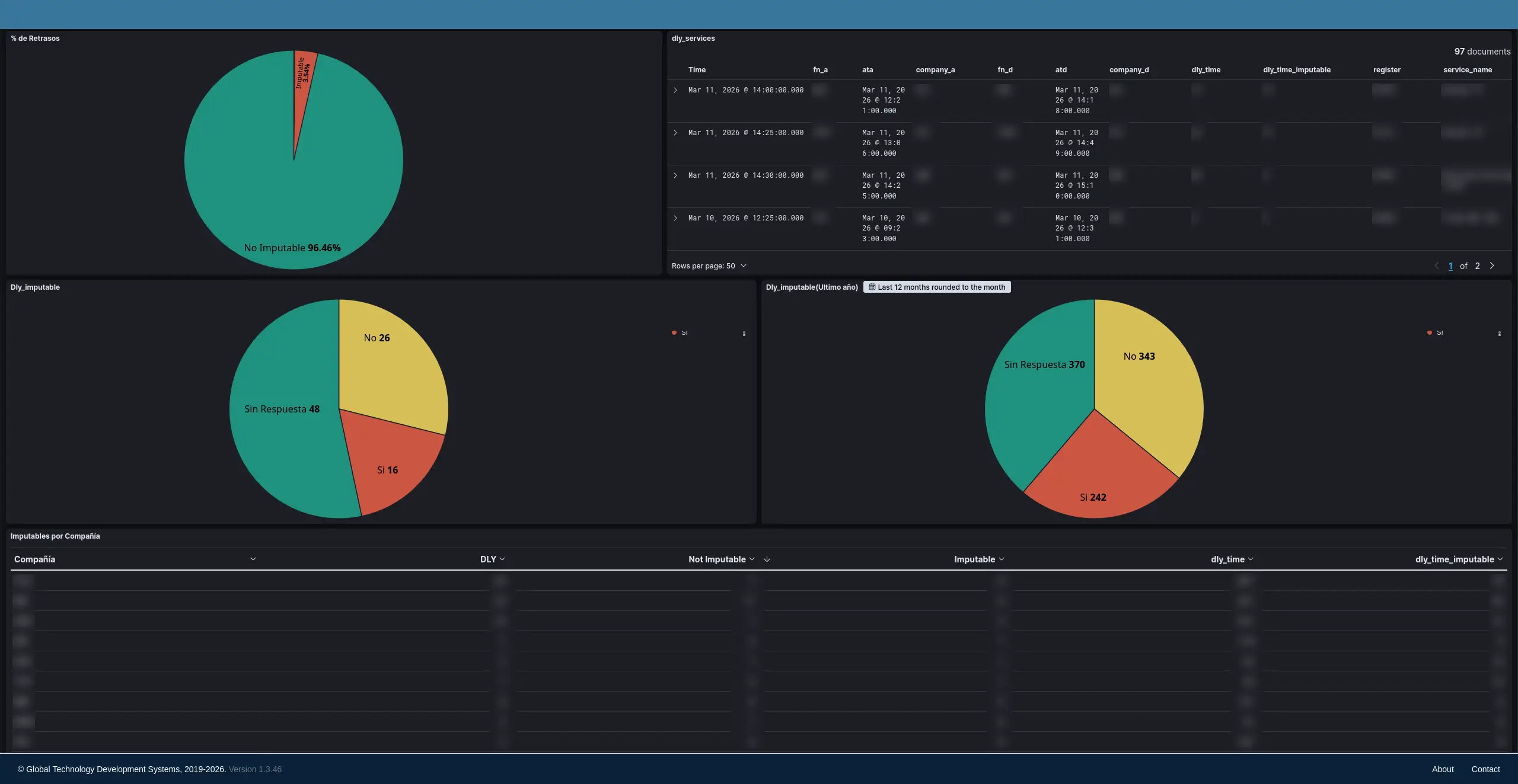
Los datos reales de operación son los que avalan el cambio: con MAHS Cabin transformas la limpieza de cabina en un proceso medible, predecible y optimizado.
Cómo trabaja MAHS Cabin










